Faites connaissance avec HarfangLab !
Explorez les produits, les menus et les principales fonctionnalités :
- EDR : politiques, connecteurs, règles de détection, whitelists, configuration des moteurs de détection, jobs d'investigation et de remédiation, tableau de bord
- EPP : politiques et paramètres de scan de l'antivirus, du pare-feu et du contrôle des périphériques USB
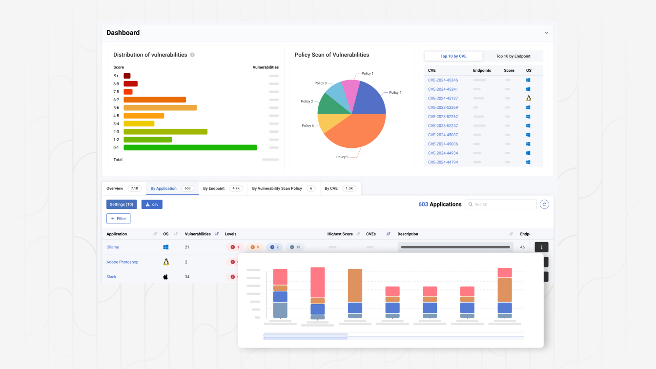
- ASM : évaluation des vulnérabilités et configuration de l'outil de détection du Shadow IT
Découvrez comment notre plateforme protège l'espace de travail et augmente les capacités des équipes cyber
Découvrez une présentation interactive de la plateforme HarfangLab et voyez comment les équipes de cybersécurité peuvent détecter, analyser et répondre plus rapidement aux menaces.
- Une interface utilisateur intuitive pour accélérer considérablement le travail d'investigation et de remédiation des analystes
- Une plateforme 100 % ouverte et transparente avec accès aux règles de détection et aux paramètres de toutes les fonctionnalités
- L'intelligence artificielle pour renforcer les capacités de détection et faciliter les investigations en langage naturel
